首页
>
新闻资讯
>
更多专题
>
哪个软件能管理企业贸易订单?
哪个软件能管理企业贸易订单?
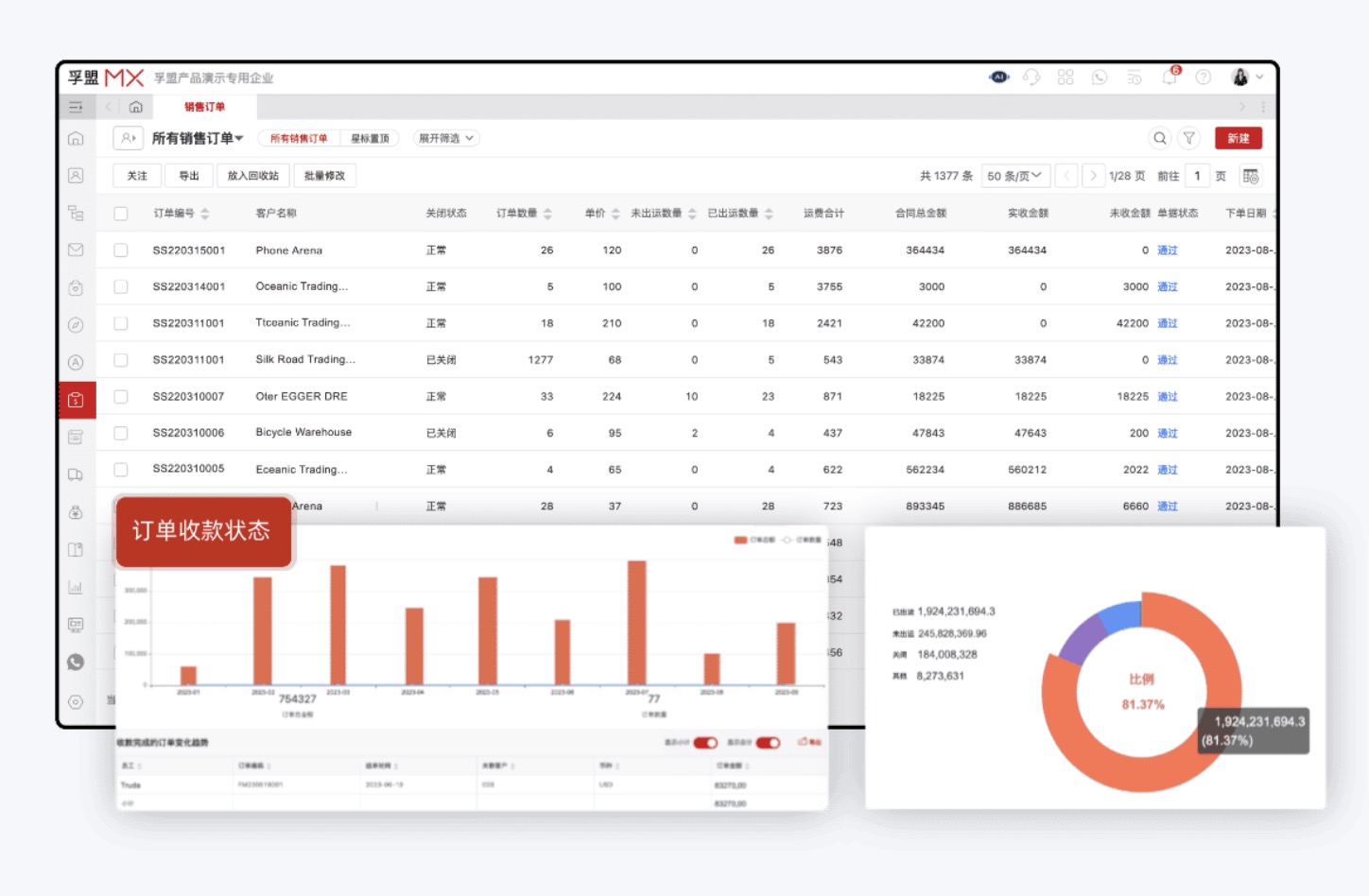
孚盟MX外贸软件可以管理贸易企业的出口订单。例如订单状态,进度,涉及的上下游信息,收款进度等。使用订单管理软件可以做到以下几点的高效管理以及风险的规避:
1、确保订单信息的准确性:订单管理的第一步是确保订单信息的准确性。包括订单编号、产品型号、数量、价格、交货日期等信息都需要准确无误地记录和管理。只有确保订单信息的准确性,才能避免订单出现错误和延误,使用软件进行订单的管理可解决订单信息准确性问题。
2、提高供应链的协调与合作:订单管理需要与供应链中的各个环节进行协调和合作。包括与供应商进行及时的沟通和协商,确保供应商能够按时交付所需的物料和产品;与物流公司进行合作,确保订单能够按时送达客户手中。只有实现供应链的协调与合作,才能够高效地完成订单管理。当然,软件可以解决供应链,采购,订单的数据打通问题,从下单到出运都可做到过程追踪,做到供应链的协调及合作。
3、规避风险:订单管理需要对潜在的风险进行预判和管理。包括市场需求的波动、供应链中的延误、产品质量问题等都可能对订单管理造成影响。因此,订单管理需要建立风险管理机制,而使用该软件进行订单的管理,则很好的满足了风险规避问题。外贸订单交付相关:(外贸订单如何保证准时交付?)
当然最重要的就是信息技术的支持,才能够实现订单管理的高效和精确。
这个外贸订单管理软件都需要下载吗?
答案是不需要,孚盟的订单管理软件不需要下载。提供的是在线服务,可以直接通过网页浏览器访问,而不需要在本地电脑上下载安装软件。
热门推荐
视频课程精选










